Trusted by 450+ Engineers
Design Deploy and Scale your Database in no Time
Design databases visually and generate production-ready database migrations for PostgreSQL, MySQL, and MariaDB directly from diagram changes.

LOTS OF DATABASES TO CHOOSE FROM, MORE COMING SOON
Build databases with confidence
StackRender streamlines database design and database migration with a visual workflow that helps you design, deploy, and scale safely.
Design
Design your database visually with an interactive diagram that reflects your real schema.

Deploy
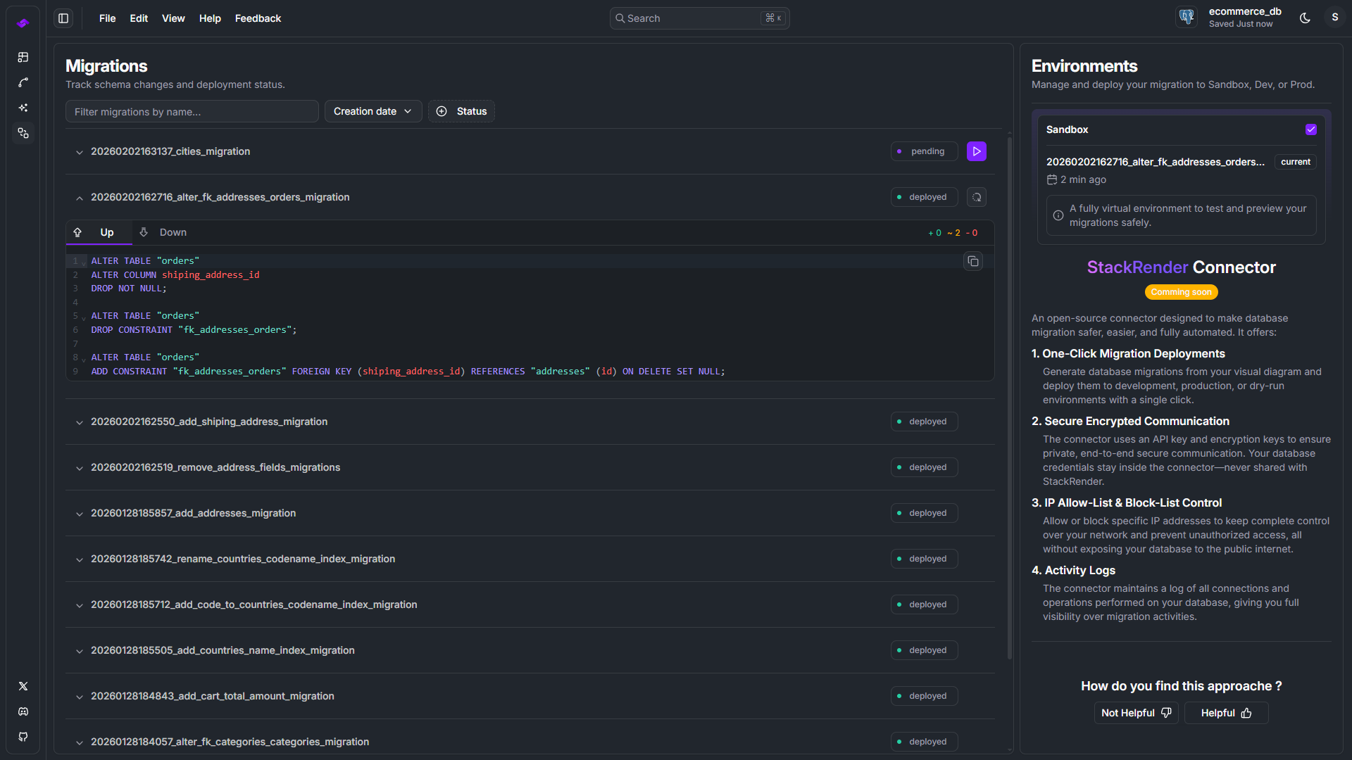
Generate accurate, production-ready database migrations from your diagram changes.

Scale
Safely evolve your schema over time with reliable migrations, rollbacks, and history tracking.


What is Visual-First database migration tool ?
Visual-first database migration works by tracking changes directly in your database diagram and turning them into safe, production-ready migration scripts.
Handles all schema changes the right way
Visual-first vs Code-first Database migration
Code-First Database migration tools :
Code-first database migration tools infer migrations from code or schema files.
- Renames are hard to detect
- Some fail at managing PostgreSQL ENUM changes
- Complex schema evolution requires manual work
- Higher risk of unsafe database migrations
Visual-First Database migration (StackRender) :
StackRender is a visual-first database migration tool that generates migrations directly from a database diagram.
- Accurate schema change detection
- Safe handling of renames and complex operations
- Full support for PostgreSQL types and indexes
- Production-ready migrations by default
Real-Time Schema Tracking
Track diagram changes and generate database migrations instantly.
Database-Ready for Production
Generate production-ready database migrations with confidence.
Accurate Migration Scripts
Forward migration scripts are precise and reliable.
Safe Rollback Scripts
Revert your database safely with reliable rollback scripts.
Full Migration History
Store every database migration with complete UP and DOWN scripts.
Ordered Statement Execution
Ensure migration scripts run in the correct sequence to prevent conflicts.
More Than Database Migrations
StackRender includes powerful features to design databases and manage migrations efficiently.
Interactive Database Diagram
Visually design and explore your entire database with an intuitive, interactive diagram.
AI-Powered Assistant
Get smart suggestions for schema design, improvements, and documentation generation.
Import Existing Databases
Import your current database schema and start designing your next database migration instantly.
Sandbox Environment
Generate and preview database migrations in a safe, isolated sandbox environment.
Undo & Redo Changes
Safely experiment with schema changes using full undo and redo support.
Database Dialect Awareness
Generate database migrations tailored to your selected dialect, including PostgreSQL and MySQL.
The Innovators Are Already Here
Built with real developers, tested on real database migrations.
ALAlex Cloudstar
StackRender makes database design fast and intuitive. The visual editor is clear, the AI suggestions are actually useful, and exporting schemas feels effortless. It saves a lot of setup time.
ALAlex Goodman
Very performant, easy to use, beautiful.
PRPranto Chakraborty
Great job . I am really amazed with the product
MIMichael Giraldo
amazing work! congrats, it help me think, through my database needs.
BABallokume Llokume
First time trying it, and as of now it looks good.
LULuke Donahue
This prompt was a little quick to ask me for a score, but I'm very impressed with the first schema I've generated
ANAnton Boltnev
Amazing tool. I'm Frontend engineer mostly and everything that relates to backend and databases - makes me run in fear. That very tool has amazing visual canvas that gives simple yet very full picture of what my DB and relations gonna look like. AI assistant gives outputs in less then a second. SQL import is a killer feature.
VĂVăn Hiếu Nguyễn
Wow
DADarkside Outsider
ça me facilite la tache à avoir à concecoir toutes les tables
The Next Era of Database Engineering Starts Now
The innovators are already here. Join them and design, migrate, and scale databases visually.